Creating A Flow
Creating a flow and registering your services with it
GitOps Configuration
Creating a flow is easy to do with our Kubernetes Operator, an example yaml spec is:
yaml
apiVersion: deployments.plural.sh/v1alpha1
kind: Flow
metadata:
name: console
spec:
icon: https://console.boot-aws.onplural.sh/console-white.png # optional icon for internal branding
description: The Plural Console itself
bindings:
read:
- groupName: console-readers # these will link to your Active Directory or IdP via OIDC
write:
- groupName: console-writersFrom there, you can use the flowRef attribute on ServiceDeployment or Pipeline to register services or pipelines, eg:
yaml
apiVersion: deployments.plural.sh/v1alpha1
kind: ServiceDeployment
metadata:
name: console
namespace: infra
spec:
namespace: plrl-console
flowRef:
name: console # references the flow CR we created above
git:
folder: helm-values
ref: main
repositoryRef:
kind: GitRepository
name: infra
namespace: infra
helm:
version: "0.x.x"
chart: console-rapid
valuesFiles:
- console.yaml
repository:
namespace: infra
name: console
clusterRef:
kind: Cluster
name: mgmt
namespace: infraand for a Pipeline, it'll end up looking like the following:
yaml
apiVersion: deployments.plural.sh/v1alpha1
kind: Pipeline
metadata:
name: console
spec:
flowRef:
name: console
stages:
- name: dev
services:
- serviceRef:
name: console-dev
namespace: console
criteria:
prAutomationRef:
name: service-upgrade-pra
- name: prod
services:
- serviceRef:
name: console-prod
namespace: console
criteria:
prAutomationRef:
name: service-upgrade-pra
edges:
- from: dev
to: prod
gates:
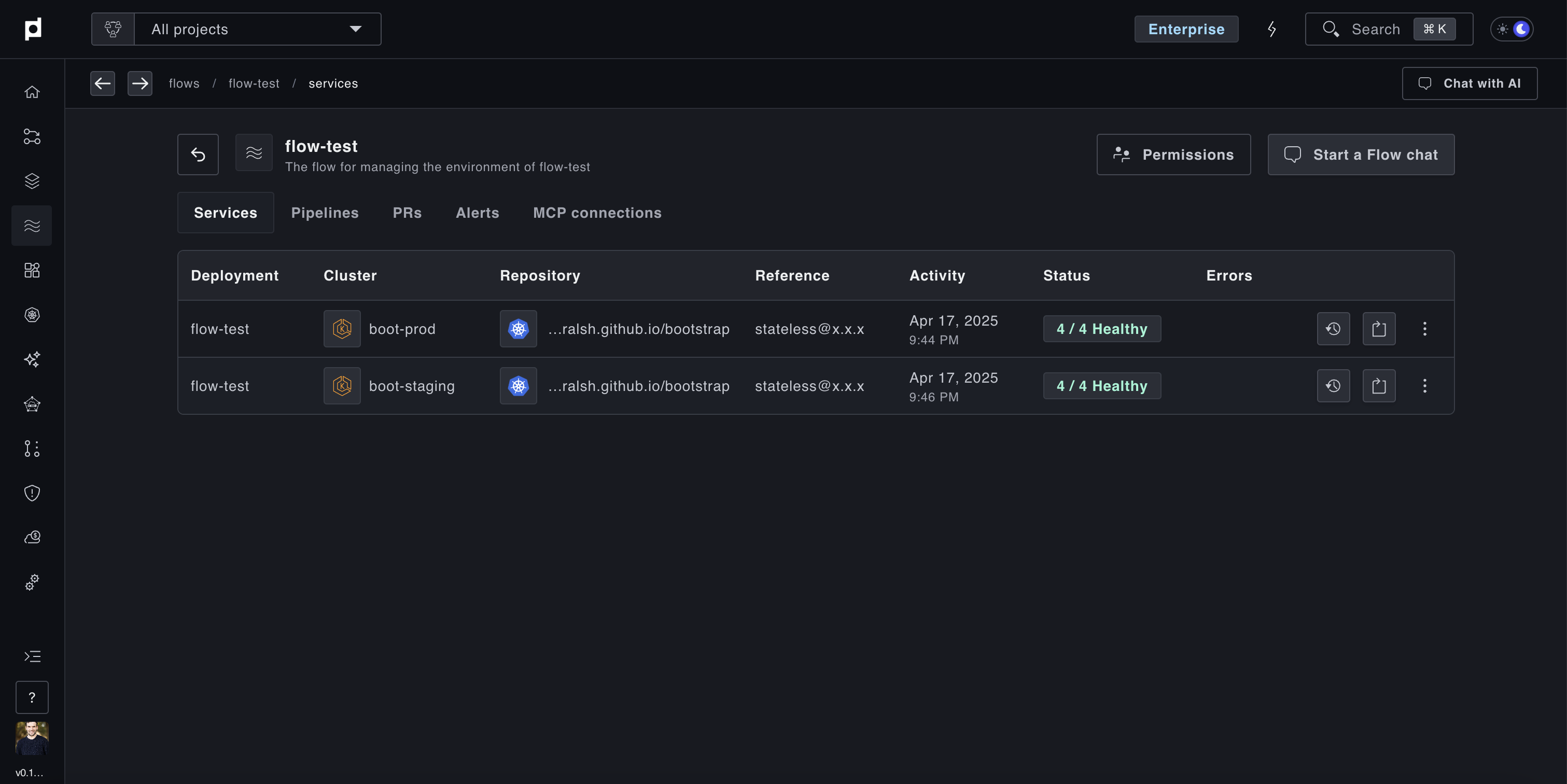
- name: approval-gate
type: APPROVALOnce this is applied (easily done by adding to a Git repository managed by Plural CD), you'll end up with a view in the Plural Console something like this:
